首页
产品
企业标准产品
物流设备
解决方案
客户案例
关于我们
139 5812 5260
获取方案
微信咨询
电话咨询
朗鹭
产品专家
139 5812 5260
关注我们
企业标准版产品
申请演示
产品配置方案
企业定制版
PC端
PAD
手持
咨询购买
外贸大货版
PC端
PAD
手持
咨询购买
团装高定版
PC端
PAD
手持
咨询购买
其他版本
PC端
手持
咨询购买
标准产品介绍
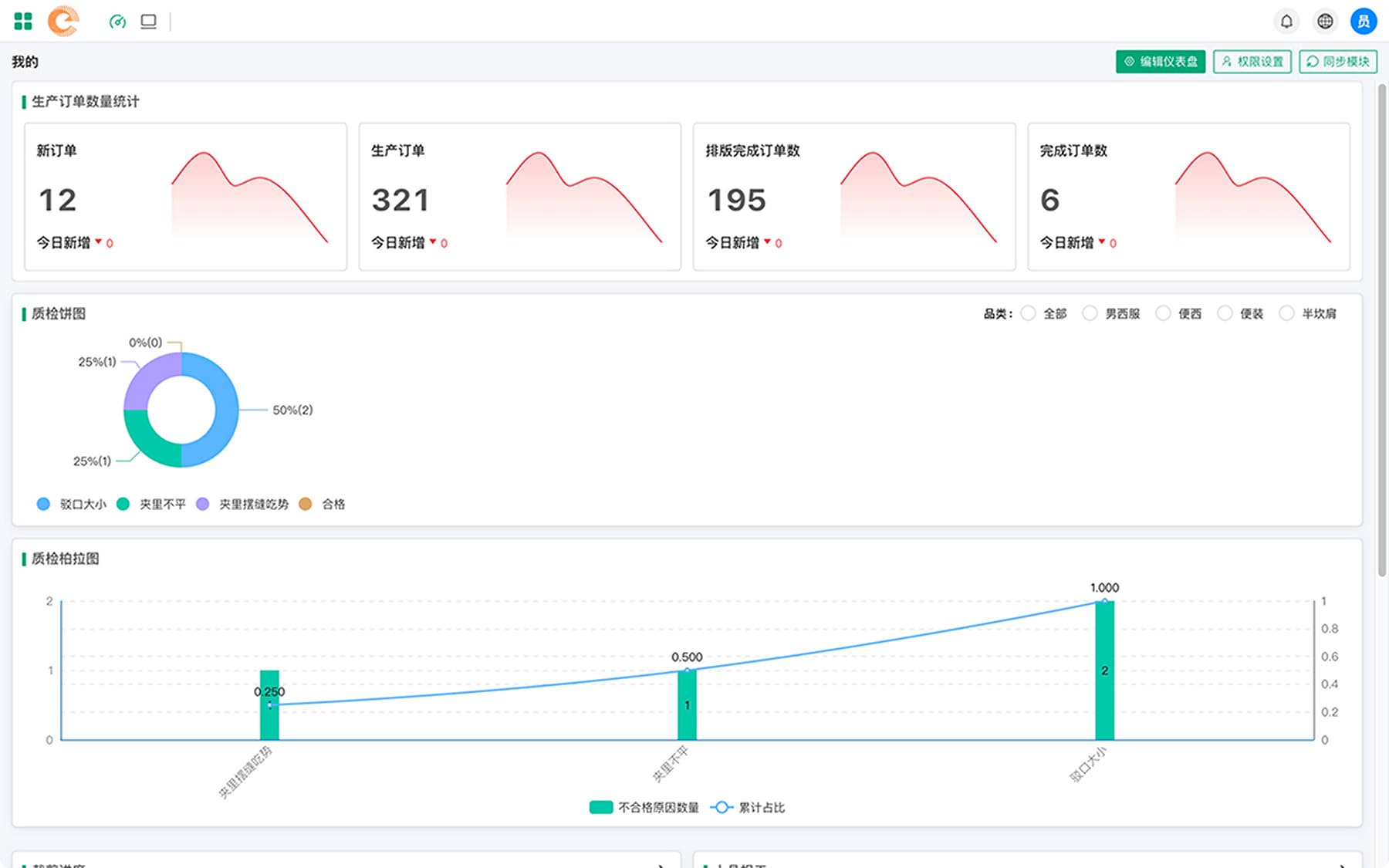
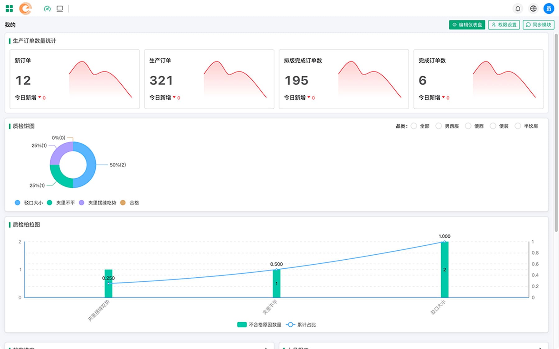
仪表盘数据监控
首页仪表盘提供了丰富的数据图表组件,帮助用户实现可视化的数据监控
用户可以通过对仪表盘的布局进行编辑,打造专属的仪表盘内容显示
工作台角色人物管理
工作台集成多个功能模块,常用功能一触即达
支持角色自定义任务菜单,每日待处理的任务清晰呈现,超时任务及时提醒,帮助用户敏捷反应
订单流程节点追踪
用户可以完成对订单生产过程中的关键节点追踪,生产过程更清晰、更智能
订单生产更高效,生产责任更明确
车间生产报表管理
实时动态更新,支持工序产量、质检合格数据等多个生产维度的数据报表查看
支持报表的下载与导出,生产分析汇报更方便
eMES服务体系为项目保驾护航
标准流程
标准的服务流程,保证每一位客户都享受到高质量的服务对待。
实施保障
经验丰富的实施团队现场作业,保证项目的高效推进。
技术支持
专业的技术团队提供安全后盾,全时间段保障企业的生产活动。
迭代升级
产品团队不断迭代更新产品,提供更好的产品服务体验。
和我们的产品专家交谈
电话 (微信):139 5812 5260
地址:杭州市临平区乔司街道三胜街237号算力小镇B幢906-1室
立即了解最新的数智化解决方案
预约演示